BitFlip. Обзор криптовалютной биржи
Криптовалютная биржа BitFlip - зародилась от успешного стартапа в 2017 году, который реализовали…


Обзор на проект: Bitflip
Криптовалютная биржа BitFlip - зародилась от успешного стартапа в 2017 году, который реализовали профессиональные IT-специалисты Дмитрий Кузьменков и Владимир Косенко. Данные прародители провели успешную ICO-кампанию, которую поддержал народ. Держатели монет FLIP имеют привилегии на бирже. В настоящее время биржа BitFlip занимает не последнее место в рейтинге криптобирж.


Дневной объем торгов
- до 100 BTC (чуть более $612 237 USD)
Поддерживаемые криптовалюты
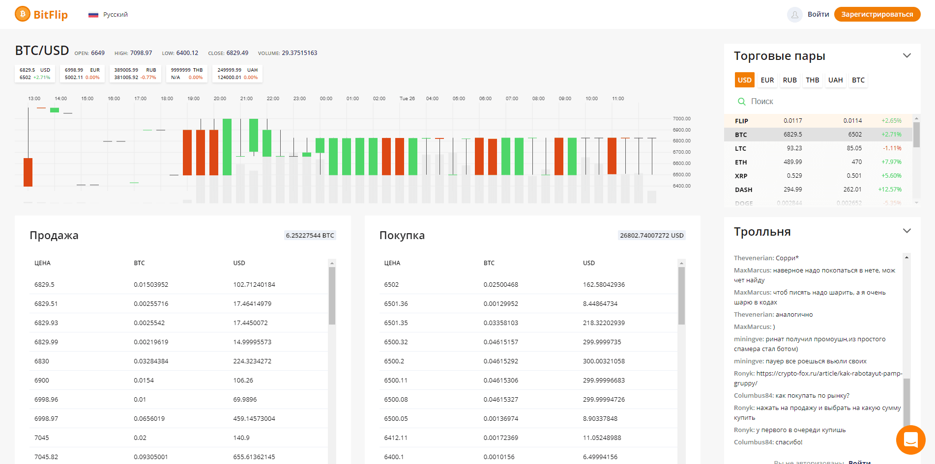
- USD - доллар
- EUR - евро
- RUB - рубль
- THB - тайский бат
- UAH - гривна
- Benjamins (BEN)
- Bitcoin (BTC)
- Bitcoin Cash (BCH)
- Bitcoin Gold (BTG)
- BitWhite (BTW)
- CasinoCoin (CSC)
- Dash (DASH)
- Dogecoin (DOGE)
- EOS (EOS)
- Ethereum (ETH)
- FLIP - внутренняя валюта
- Linda Coin (LINDA)
- FOOD
- Litecoin (LTC)
- Nano (NANO)
- OmiseGo (OMG)
- REAL (REAL)
- Remicoin Рэмикоин (RMC)
- Revain (R)
- TRON (TRX)
- XRP (XRP)
Информация о проекте BitFlip
BitFlip первая русскоязычная биржа. Принадлежит компании BitFlip Limited, которая имеет юридическую регистрацию в Гонконге под номером 2571823. И, естественно, ее деятельность строится в соответствии с законодательством этого государства. Лицензии на осуществление деятельности с криптовалютами у компании на сегодняшний день нет.
Как видно, интерфейс еще сыроват, но торговать можно. Минимум необходимого имеется. Доработка проекта предусмотрена дорожной картой, которая, как видим, не корректировалась с апреля месяца текущего года.


В будущем руководители биржи планируют выйти на суточный оборот в 10 миллионов долларов США. Учитывая рейтинг задуманное вполне возможно, но.... все может измениться.
На проекте предусмотрена Партнерская программа, которая предлагает 40% от доходов, генерируемых привлеченными пользователями на площадку. Индивидуально процент может быть повышен до 70%.
Регистрация на бирже BitFlip
Регистрация проста и не замысловатая.


Просто необходимо заполнить предложенную форму и ознакомиться с Публичной офертой. Далее отгадать капчу и в бой. В личном кабинете сразу предлагают установить двухфакторную аутентификацию для защиты аккаунта.


Верификация не требуется.
Торговля на бирже BitFlip
Процесс торговли не отличается от торговли на других биржах. Однако хочется отметить нехватку инструментов


для технического анализа. Имеющегося графика не достаточно.
Пополнение и вывод средств на бирже BitFlip
Процедура обычная.


Фиаты можно пополнить через (для примера возьмем доллар):
- interkassa (мин. 1 USD, комиссия 7.9%);
- AdvCash (мин. 1 USD, комиссия 1.2%);
- Payoneer (переводом на аккаунт. В примечании к переводу указать свой email, используемый для входа на сайт, или 291674997575868637. Пополнение в ручном режиме в течение суток. Минимальная сумма 1 USD, максимальная сумма 1 000 USD, комиссия: 6.9%);
- Perfect Money (мин. 1 USD, комиссия 1.99%);
- Payeer (мин. 5 USD, комиссия 1.5%);
- Capitalist (комиссия 1.5%);
- Epay (мин. 1 USD, комиссия 1%).
В рублях пополнение от 50 рублей, комиссия практически такая же. В гривнах - от 1 гривны. Евро - от 1 евро. Крипта отправляется на сгенерированный номер кошелька от 0.0001 единицы.
Комиссии на сделки динамические и зависят от того, как именно проходит сделка. Тейкер – это тот, кто покупает или продает по размещенной чужой заявке. Мейкер – это тот, кто покупает или продает по размещенной ранее своей заявке.
Все это можно посмотреть в таблице по адресу - https://bitflip.cc/fees
ИТОГ
Подводя итоги, можно сказать, что криптовалютная биржа BitFlip вполне пригодна для работы.
Ну а теперь хочется послушать Ваше мнение о бирже криптовалют BitFlip.
Нет описания
Оцените обзор
Средняя: 0.00 · Всего: 0
Комментарии:
Пока нет комментариев...
